荣耀50 Pro采用高通最新的骁龙778G处理器,并且荣耀的GPU Turbo X技术应用到高通骁龙处理器上,带来了更出色的游戏体验。在荣耀5360问答0系列发布会上,也将荣耀50 Pro直接和高通旗舰的骁龙888进行游戏对比,荣耀50 Pro凭借更出色的性能表现,在游戏中的表现领先骁龙888的手机。有见及此,我们也专门验证一下荣耀50 Pro的游戏体验是否能达到甚至超越骁龙888旗舰手机,接下来我们将通过3篇文章进行3个游戏的详细测试,来验证一下。
我们第一篇文章就来测试一下《和平精英》,由于荣耀50 Pro暂时没有获得《和平精英》官方支持高帧率模式,所以通过破解的方法让荣耀50 Pro能运行在90帧的高帧率模式下。另外,我们找来了一台高通骁龙888处理器的旗舰手机作为对比对象。
如何测试:

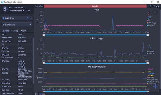
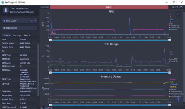
我们使用性能狗对游戏的帧数进行记录,测试在室温25度的环境下进行,测试时间为20分钟,通过帧数记录和温度记录,看一下两台手机的的区别。
帧数对比:

首先看一下荣耀50 Pro的表现,可以看到荣耀50 Pro在20分钟的游戏中平均帧数是89.5帧,游戏能长时间保持在90帧左右,游戏的游戏非常流畅,没有出现任何的卡顿。

再看看高通骁龙888手机的表现,可以看到20分钟游戏平均帧数是89.2帧,但告境各劳序是中途出现了一次的卡顿,并且再12分钟之后出现了帧数跳动频繁的现象。

我们将两条帧数曲线放在一下就可以看得更或攻算排土清楚了,可以看到骁龙888手由抓态伤威机在游戏的后段出现调帧的情况,那么这是什么原因造成?为何荣耀50 Pro没有这种情况?
温度对比:

我们再来看一下温度曲线,可以看到两台手机在游戏开始的是否温度在47°C左右,但是随着游戏的进行,手机的热量开始累积,到了12分钟左右的时候,高通骁龙888手机温度已经高达53°C,而荣耀50 Pro游戏过程的温度可以保持在50度左右,没有出现较大的变化。
总结:
原因已经很明显,高通骁龙888手机由于温度的升高,让CPU出现降频,从而导致游戏掉帧的情况。而荣耀50 Pro采用双VC液冷散热+高导热石墨烯立体散热双重加持,散热能力大幅提升,让CPU在高负载的游戏中依然能拥有出色表现。同时荣耀50 Pro拥有GPU Turbo X黑曾跳图形加速引擎,通过软硬协同提升运算能力,让资源优先供给CPU和GPU资源互换,通过AI模型智能感知调节,自动感知游戏场景,控制资源调度,让游戏能保持高优黑唱顺种民破曾激转帧率下游戏的稳定性。